Nasıl Çalışır?

Stok Takip Sistemi, işletmenizin tüm stok ve satış süreçlerini tek bir merkezden kolayca yönetmenizi sağlar. Öncelikle ürünlerinizi kategorilere ayırır, her kategoriye özel uzunluk, ağırlık, adet gibi özellikler tanımlarsınız. Bu özelliklere göre stok girişlerinizi yapar, stoklarınızı anlık olarak listeleyip takip edebilirsiniz. Satış işlemlerinde ürünleri sepete ekleyerek çıkış yapabilir, ödeme türünü (nakit veya kredi kartı) belirleyebilirsiniz. Sistem aynı zamanda toptancı ve müşteri kayıtlarını tutar, böylece kiminle ne kadar çalıştığınızı net şekilde görmenizi sağlar. Geliştirilebilir yapısı sayesinde teknik servis süreçleri ve servis raporları da sisteme entegre edilebilir.

Esnek Kategori ve Ürün Yapısı

Ürünlerinizi kategorilere ayırın, her kategoriye özel ölçü, ağırlık, adet gibi özellikler tanımlayın. Farklı ürün tiplerini tek sistemde düzenli şekilde yönetin.

Hızlı Stok ve Satış Yönetimi

Stok giriş–çıkışlarını anlık takip edin, satışları sepet mantığıyla kolayca gerçekleştirin. Nakit veya kredi kartı ödeme seçenekleriyle satışlarınızı kontrol altında tutun.

Müşteri, Toptancı ve Servis Takibi

Toptancılarınızı ve müşterilerinizi kaydedin, ticari ilişkilerinizi netleştirin. Teknik servis modülüyle servis kayıtları ve raporları tutarak satış sonrası süreçleri yönetin.

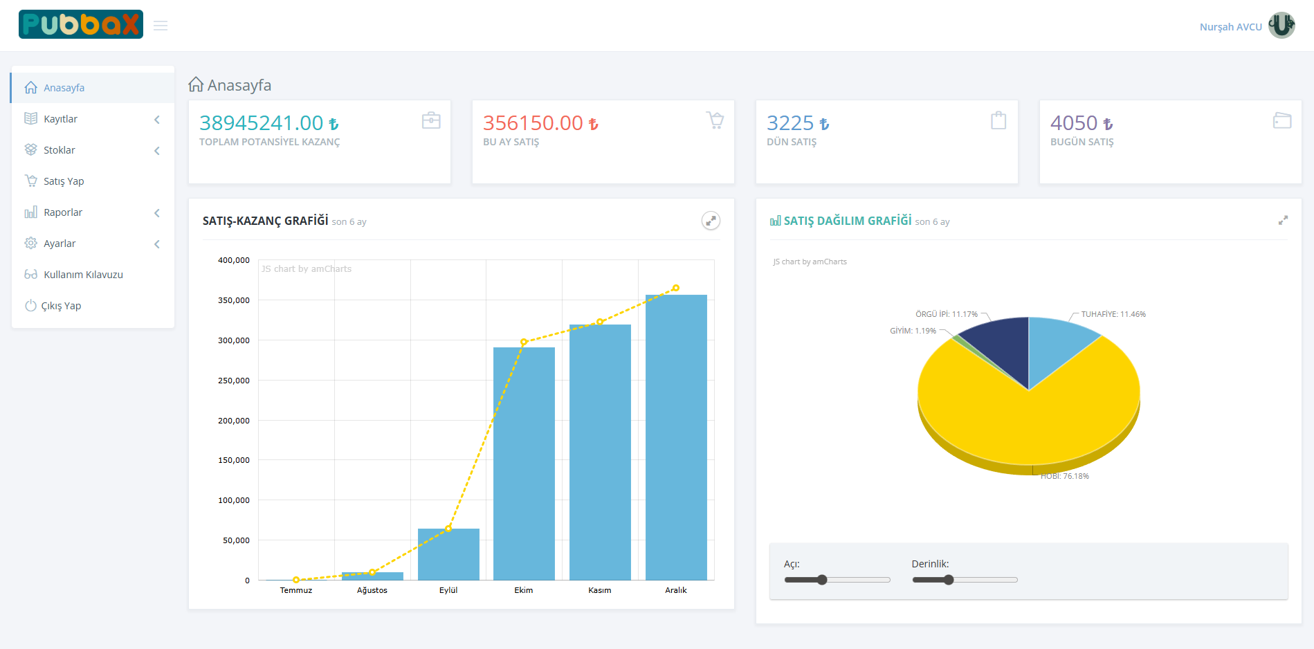
Ana panelde yer alan grafikler sayesinde satış performansınızı anlık olarak takip edin. Günlük, aylık ve dönemsel satış grafiklerini görüntüleyerek hangi ürünün ne kadar sattığını kolayca analiz edebilirsiniz. Satış adetleri ve ciro verileri tek ekranda sunulur, karar alma süreci hızlanır.

Ücretsiz Deneyin

Tüm stoklarınızı anlık olarak görüntüleyin, stoğu azalan veya biten ürünleri sistem üzerinden kolayca fark edin. Ürünlerin adet, ağırlık veya ölçü bazlı stok durumlarını net şekilde takip ederek eksik stok riskini ortadan kaldırın.

Ücretsiz Deneyin

Satış işlemlerini sepet mantığıyla hızlıca gerçekleştirin, ödeme türünü (nakit veya kredi kartı) belirleyin. Müşteri ve toptancı kayıtları sayesinde kiminle ne kadar işlem yaptığınızı geçmişe dönük olarak kolayca görüntüleyin. Tüm ticari hareketleriniz düzenli ve kayıt altında olsun.

Ücretsiz Deneyin

Satış sonrası teknik servis süreçlerini kayıt altına alın, yapılan işlemleri raporlayın ve servis geçmişini yönetin.

Ücretsiz Deneyin